臭氧是氧气的同素异形体,组成元素相同,构成形态相异,性质差异很大。臭氧有很强的氧化能力,其氧化还原电位仅次于氟。臭氧的强氧化能力很容易打断烯烃类有机物的碳链结合键,使其部分氧化后组合新的氧化物。臭氧作为氧化剂、催化剂和精制剂而广泛用于化工、石油、造纸、纺织、制药、香料工业。是有机合成中重要的反应之一,是实现烯烃官能团向醛酮官能团转化的手段之一,溶解了二氯甲烷,呈蓝色。
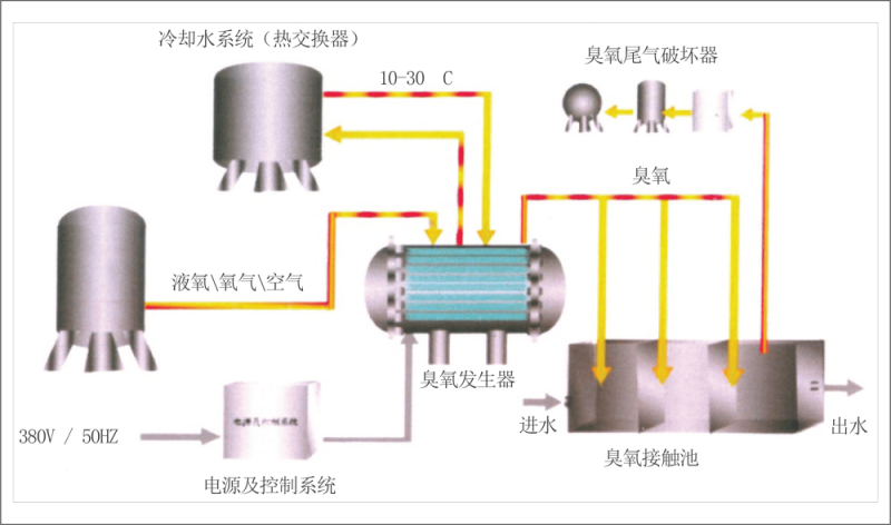
臭氧系统结构
大型臭氧发生系统一般由气源系统,臭氧发生器,电源系统,冷却水系统,PLC 控制系统,臭氧投加系统及尾气破坏系统等几大部分组成。此外,还有大量的辅助设备如测量系统,阀门及管道等,如图所示:

高效放电管
臭氧系统的核心技术和设备是发生器中的放电管,放电管的性能直接影响设备的运行效率和可靠性。轩磁机电系列臭氧发生器采用多项具有自主知识产权专利技术的微间隙玻璃介质阻挡放电管,不仅使运行的效率大大提高,而且增加了系统连续运行的安全可靠性。臭氧系统的技术参数,如最高臭氧浓度是220mg/L, 额定臭氧浓度是150mg/L, 单位臭氧耗电最是7.5kWh, 已经达到国际同类产品的先进水平。
由于采用微间隙放电技术使系统运行电压降低为4-6kV, 远低于玻璃管绝缘介质的耐压水平,有效地避免了介质击穿短路故障的发生,提高了运行可靠性。此外,由于采用高放电技术,大幅度提高了臭氧发生器的工作效率,并且使发生器的尺寸显著减小。
臭氧发生器放电单元所采用的模块化设计,使设备的安装,检修和维护工作更加容易,设备全部采用高质量的耐臭氧材料如不锈钢SS316L, 聚四氟乙烯 (PTFE) 制造,保证系统长期运行的可靠性。在正常气源质量比功系W/L/mi 的条件下,臭氧发生器放电单元连续运行的免维护时间可以长达10年。


高频高压电源
与传统臭氧发生器使用的可控硅中频(<1kHz) 电源不同,轩磁机电臭氧系统采用IGBT 高频电源技术结合微放电间隙设计,可以有效提高臭氧生成效率,减小发生器的体积和占地空间。系统采用高效逆变电源,保证臭氧系统长期运行的可靠性。高频逆变电源输出经升压系统升压后输出正弦波高压,经高压电缆与发生器放电室相连,在高频高压的作用下,放电间隙产生冷态等离子体放电生成臭氧。
PLC控制系统
臭氧系统的控制可以通过PLC 控制柜上的人机界面手动实现,也可以通过以太网与工厂的控制中心联网实施远程监控。手动模式 下,根据运行要求输入臭氧产量,系统会自动调整运行参数如气体流量,气体压力和功率使系统输出的臭氧产量和浓度达到设定 要求;系统也可以设定为完全自动控制的运行模式,即根据水厂处理水量、水中臭氧浓度或尾气臭氧浓度,在保证发生器出口臭 氧浓度不变的条件下自动调整臭氧产量来满足臭氧投加量的要求。系统的主要运行参数可以在人机界面上或控制中心实时读取。
此外,控制系统会监控异常的运行状态,适时发出报警信号或紧急停机。

气源的选择
臭氧系统可以根据用户的使用条件选用空气或氧气作为气源,无论采用哪一种气源,使用者都应保证进入臭氧发生器的气体质量:露点一般小于零下60度,气体无尘无油。空气源一般由空气预处理设备产生;而氧气源则有三种方式,分别是现场制氧、液氧和管道氧气。轩磁机电空气源臭氧发生器的额定臭氧浓度是25mg/L, 最高浓度40mg/L, 氧气源发生系统的额定浓度为150mg/L, 最高臭氧浓度可以达到250mg/L。 用户可以根据臭氧浓度的要求选用合适的气源。臭氧设备的投资和运行费用会因气源的不同有较大差别;此外,现场制备空气和氧气设备的噪音问题也应给予充分考虑。

运行的费用
臭氧系统的运行费用主要包括气源和臭氧发生器用电费用,如果冷却水不能再利用,也要考虑在内。采用不同气源的臭氧发生系 统运行费用会有较大差别,下表列出了采用液氧、空气和现场制氧作为气源的臭氧发生器系统运行费用的比较。表中计算运行费用是采用的参数:氧气(气态)价格是12元/立方米,电费是0.8元/kwh, 运行时间按一天24小时, 一年365天计算。

注:以自来水厂使用臭氧活性炭深度处理工艺为例,臭氧的添加3mg/L, 则一台10kg/h的臭氧设备日处理水量为8万吨,若采用液氧气源,每天的运行费用约为3456元,合计每吨水利用臭氧的处理成本为人民币4.3分(未考虑设备折旧费用)。
出口臭氧浓度
氧气源臭氧发生系统出口臭氧浓度可以在较大范围内调节,如O 到200mg/L, 但系统长期运行时额定臭氧浓度的选取则需要考虑 运行费用最优化。以氧气源臭氧发生系统为例,运行费用一般包括氧气费和臭氧发生器用电费用,增加臭氧浓度可以减少氧气的 消耗量,但臭氧浓度增加会使发生器生产每公斤臭氧的耗电量增加,轩磁氧气源臭氧发生系统最佳运行浓度一般在150mg/L 到 160mg/L 之间,总的运行费用最低。如果以氧气价格1.2元/m³, 电费0.8元/kwh计算,生产每公斤臭氧的氧气和电费成本大约是14 元。臭氧发生系统的额定臭氧浓度是150mg/L, 对应的臭氧产量是额定产量。当系统运行臭氧浓度小于150mg/L 时,实际的臭氧 产量会大于额定值,如臭氧浓度为100mg/L 时的实际臭氧产量大约是额定值的1.2倍;相反,当系统运行臭氧浓度大于150mg/L时,实际的臭氧产量将达不到额定值。

臭氧添加量
合理的臭氧添加量可以根据使用条件和预期处理效果 通过小试或中试确定,臭氧添加量过低会达不到处理 效果;过高不仅会造成投资的浪费,还有可能产生有 毒的副产物如溴酸盐超标,对于不同的臭氧应用领 域,臭氧的添加量范围和反应时间有较大区别,在右表中列出仅供参考

配套设备与管道
臭氧系统一般选用国际或国内一流品牌的配套设备,如臭氧仪表、流量 计、换热器、阀门、传感器、水泵等来保证系统运行参数的可靠性。每 一种辅助设备在出厂前都要经过严格测试以确保质量,辅助设备设有统 一的编号,方便查询,登记,安装及维护工作。与臭氧接触的管道及设 备全部采用优质不锈钢SS316L材质,可以有效预防由于腐蚀造成的臭氧 损失和管道泄露,臭氧管道中的接口全部采用焊接或法兰连接,密封材 料采用聚四氟乙烯 (PTFE), 可以保证臭氧系统零泄露长期可靠运行。
冷却水系统一般采用PE、不锈钢SS304L或SS316L管道连接。

冷却水系统
现代臭氧发生器的效率与传统产品相比已经明显提高,但运行中仍然 有部分热量在放电间隙中转变成热量,如果这部分热量得不到有效的 散失,臭氧发生器放电间隙的温度就会持续升高超过设计温度。高温 不利于臭氧的产生,而且会加速臭氧的分解,导致臭氧浓度和产量的 大幅度下降。小型臭氧系统由于成本限制, 一般采用外循环直接冷却 方式;而大型臭氧发生器多采用内循环水冷却的方式,通过板式换热 器与工厂提供的外循环冷却水进行热交换。采用内循环方式可以保证 进入臭氧发生器的冷却水质量,不易在放电管外壁上结垢,降低换热 效率或腐蚀放电管导致管泄露的故障。当冷却水温度超过系统设计温 度或水量不足时,系统会自动发出报警信号。板式换热器可以根据外 循环冷却水的水质情况选用不锈钢SS304L 或SS316L材质,在没有特殊说明的情况下生产商会提供SS304L 材质的换热器。

臭氧混合氧化塔
臭氧混合塔又称氧化塔,臭氧发生器是水处理系统中常用的杀菌设备,杀 菌的效果不但和水中细菌种类、数量、臭氧的含量有关,而且和臭氧与水 的接触时间、臭氧布气头有关。 一般来说,臭氧和水接触的时间越长,混 合越充分,臭氧杀菌的效果好,布气板气孔越小,臭氧被切割成气泡越 小,臭氧与水接触的面积就越大那么混合的效果就更好,杀菌的效果也就更好。
为了让臭氧和水有充分混合面积和混合时间,这要求我们要有足够的混合 空间, 一般我们臭氧的混合时间在5-10分钟时间,那么我们就要根据混合 时间和流量来设计臭氧混合塔的空间,当臭氧混合塔的空间确定之后, 一 般为了使臭氧和水成分的对流混合,水上进而臭氧是下进,我们设计进水 口和进臭氧的距离在3000mm 以上,这样臭氧和水有充分的混合时间和空间,达到最佳杀菌效果。
我公司设计臭氧混合塔一般有304材质和316L材质2种不锈钢材质,布气板 选用钛盘布气,钛盘布气的布气孔在20Um孔径,臭氧能被充分的切割成小气泡,提高了臭氧杀菌器的杀菌效果。

臭氧尾气处理器
在臭氧设备系统的应用中,特别是在水处理应用中,在臭氧与水混合过程 中,始终会有少量臭氧分子与水不能完全混合的情况,然而这些臭氧分子 就会集中在水面以上的位置,如果直接排放会对附近的植被造成影响,直 接排到室内在有人的情况下,是绝对不允许的,因此需要将臭氧还原为氧气和二氧化碳排放。
臭氧尾气处理原理:臭氧和水接触后,未溶解的臭氧气体在每一个臭氧接 触室的出口被收集,由风扇将臭氧尾气从接触池中抽出,通过尾气除湿器 去除水雾后进入臭氧破坏装置。尾气在分解器入口处通过预加热来防止其 在催化器中发生冷凝。加热温度通过温控器调节,温控器的安全开关可在 温度过高时切断电源。进入反应室后,臭氧分子在通过催化器时得以分解。随后,尾气被离心风机从催化床排出。


污水处理臭氧应用
●氧化有机物:提高可生化性 (COD 转化为BOD), 大分子断链,对C=C 双键有极强的选氧化性;
●氧化无机物:铁、锰、硫化物,亚硝酸盐,氰化物等;
●脱色、脱味、脱臭;
●消毒:杀灭细菌、灭活病毒、原生生物等;
●无三卤代物等副产物生成;
●去除制药、护理品产生的微污染物,内分泌物等;
●增强有机物的去除效果:经臭氧部分氧化后,可增强有机物的去除效果,如:洗涤剂、酚 类、杀虫剂、螯合剂、以及其他对环境有害的化学物质;
●增强澄清效果:破坏胶体物质的稳定性,减少絮凝剂、助剂的使用量,并减少分离设备的 规模;
●高级氧化,可生成羟基自由基;
●降低污水处理中的污泥产生量,减少剩余污泥的产生量,减少活性污泥的产生量,并提升 活性污泥的质量;
●提高消化工艺中的甲烷产量,促进沉降。

工艺流程图

废水处理臭氧应用
●通过亲核或亲电作用直接参与反应;
●在碱等因素作用下,通过活泼的自由基,主要有OH 与污染物反应,
●臭氧能与许多有机物或官能团发生反应: C==C、C=C、 芳香化合物、杂环化合物、碳环化合物、==NN、S、C=N、CN、C-Si,-OH、-SH、-NH₂ 、-CHON 等;
●臭氧破坏和去除废水中污染物的臭氧化产物主要是元醛、二元醛、醛酸、 一元羧酸、二元羧酸类有机小分子。

脱硫脱硝臭氧应用
脱硫脱硝原理
LOA低温氧化吸收法脱硫脱硝—体化技术是先在塔内利用臭氧将一部分NO气体氧化 成NO₂, 再在反应器中喷入被特殊活化剂活化和雾化的氨水,采用气一汽热交换原 理,使气态氨、汽态水与气态的SO₂ 、NO₂ 在0.2秒内迅速反应后,同时在空间强制性 氧化生成硫酸化肥、硝酸铵。脱除下来的混合液体经循环泵送到吸收塔内,利用烟气 余热,对液体进行多次蒸发、浓缩成接近饱和的铵盐,再进入后续化肥生产线生产出固体干燥的铵肥。
化学反应式
脱硫反应:NH₃+SO₂+H₂O+O→ (NHa)2SO₄
脱硝反应: O₃+NO→NO₂NO₂+NH₂ ·H₂O→NH₄NO₃+N₂
臭氧作用
●采用气一汽反应工艺,反应时间短, 一般只有0.2秒;
●工艺简单,可实现全程自动化控制,运行管理工作量少;
●测控参数少 (P值、温度、压力、液位),测控技术成熟有利于用烟气余热对铵盐进行蒸发、浓缩终止物为硫酸化肥,可以回 收利用,符合国家循环经济理念;
●运行期间,所有维护工作可在塔外进行,不需旁路或停炉。脱 硫脱硝在同一个装置内完成。

工艺流程图

废气处理臭氧应用

●炼油、橡胶、化工、制药、污水处理、垃圾转运站等场所对 氨、三甲胺、硫化氢甲硫氢、甲硫醇、甲硫醚、二甲二硫、 二硫化碳和苯乙烯,硫化物H₂SVOC类,苯、甲苯、二甲苯、 甲醛等多种复染性废气净化处理。
●废气专用处理机高能量臭氧O₃ 气体的强氧化性,可有效地裂 解废气中大分子链,使有机或无机高分子废气化合物分子 链,在高能量臭氧O₃ 气体的强氧化作用下,降解转变成低分 子化合物。
●利用高能量废气处理系统臭氧O₃ 气体的强氧化作用裂解恶臭 气体中细菌的分子键,破坏细菌的核酸 (DNA), 通过臭氧氧 化反应,彻底达到脱臭及杀灭细菌的目的。
●利用高能量废气处理系统臭氧O₃ 气体的强氧化作用分解空气中 的氧分子产生游离氧,对恶臭气体及其它剌激性异味的清除。
●收集废气输入到净化设备,运用高能废气处理系统臭氧O₃ 等技 术组合起来对废气进行协同分解氧化反应,使废气降解转化成 无害无味化合物、水和二氧化碳,再通过排放管道排出。
工艺流程图

市政自来水臭氧应用
预臭氧的主要作用
●氧化溶解的铁、锰离子
● 脱色
●脱味、脱臭
●增强聚凝效果
●减少三卤甲烷
●减少三卤甲烷的前体物质

后臭氧的作用
●消毒(灭活病毒和原生生物)
●氧化有机物, EG 酚类,清洁剂、杀虫剂
● 将COD 转化为BOD
●结合生物滤池去除DOC (溶解有机碳)
●减少管网残留余氯药剂的使用量EG 氯气 二氧化氯、氯胺
●氧化氢氧化物,硫化物,亚硝酸

化工工业臭氧应用
●臭氧有很强的氧化能力,其氧化还原电位仅次于氟,臭氧作为氧化剂、 催化剂和精制剂应用于化工、石油、造纸和制药、香料工业,臭氧的强 氧化能力很容易打断烯烃类有机物的碳链结合键,使其部分氧化后组合新的氧化物。
●香料厂利用臭氧代替高锰酸钾等氧化剂,产品质量大幅提高、成本下降 并减少了环境污染,高级香料合成提纯项目中臭氧工艺是最佳选择。
●在生物、化学方面,臭氧发挥了重要作用,皮毛、肠衣与鱼类加工厂的恶臭,橡胶化工厂的污染气体均可通过臭氧氧化分解除味,臭氧对农药 的合成产生催化作用。
●臭氧对物品有一定的氧化作用,它对橡胶类制品的腐蚀性较大,长时间接触可使橡胶变硬变脆,甚至开裂。铜片经臭氧连续 长时间作用,可使其变成绿色,新型材料碳素纤维烃臭氧表面处理后会提高品质,塑料薄膜臭氧处理后,可提高印刷表面着 色能力。 一些材料的老化实验中可用臭氧作为催化剂。
●臭氧将越来越多的在有机化学中用于有机合成或有机溶剂的净化,臭氧在纸浆和造纸工业中的作用,用于化学浆液的机械特 征的改善。
●随着人们对臭氧应用技术的深入的研究,越来越多的行业将采用臭氧来解决实际问题。

游泳池用水臭氧应用
●脱色、脱味、脱臭(降低对皮肤,眼睛的刺激);
● 消毒(高效控制微生物);
●杀灭细菌、灭活病毒、原生生物等;
●大幅度降低氯胺,三卤甲烷无三卤代物等副产物生成;
●去除产生的微污染物,内分泌物等;
●对游泳者及工作人员不产生不利健康的物质;
●降低水中游离氯含量;
●室内空气新鲜;
●增强澄清效果水质透明性高,水质优;
●破坏胶体物质的稳定性,减少絮凝剂、助剂的 使用量并减少分离设备的规模。

工艺流程图

河道、湖泊、水治理、生态修复工程应用
河道、湖泊、水治理工程目的
改善河道水质,消减COD, 氮、磷等污染指标,减少垃圾、消除臭味、消减底泥、增加水体透明度、改善河道绿化景观,修复
内河受损的生态链,恢复内河的自净功能和景观功能。
河道、湖泊、水治理臭氧处理工艺特点
●脱色、脱味、脱臭;
●消毒高效控制微生物;
●杀灭细菌、灭活病毒、原生生物等;
●大幅度降低氯胺,三卤甲烷,无三卤代物等副产 物生成;
●去除产生的微污染物,内分泌物等;
●降低水中游离氯含量;
●增强澄清效果水质透明性高,水质优,破坏胶体物质的稳定性,减 少絮凝剂、助剂的使用量,并减少分离设备的规模。
●除藻,有效杀灭或抑制藻类生长繁殖。